2025-11-20
项目管理
PCP的项目管理模块,区别于独立的项目管理系统,更注重以产品数据为核心的研发项目管理,帮助创新型企业解决常见的项目管理与研发业务“两层皮”问题。所有项目管理对象包括任务,风险,问题都可与PCP平台上产品数据直接关联,融合项目管理与产品研发行为,PCP全模型数据链+项目管理,帮企业把IPD先进理念落地到日常管理。
产品优势
1、融入产品研发场景的项目管理:PCP以统一平台方式,融合了产品管理,项目管理与研发任务执行,把项目管理行为融入日常研发行为。
2、万物互联,闭环追溯:在PCP平台上,产品零部件,图文档,CAD数模,BOM,项目计划,任务,风险,问题...,可支持万物互联,实现了产品生命周期的数据追溯与闭环管理。

3、来自头部企业的最佳实践:PCP融合了大量经过汽车行业头部企业实战验证的行业标准与最佳实践,例如:汽车零部件APQP标准,新能源乘用车/商用车产品数据结构,研发项目计划模板,工程变更流程,EBOM/MBOM转换逻辑...,赋能PCP客户快速进阶研发数字化水平。

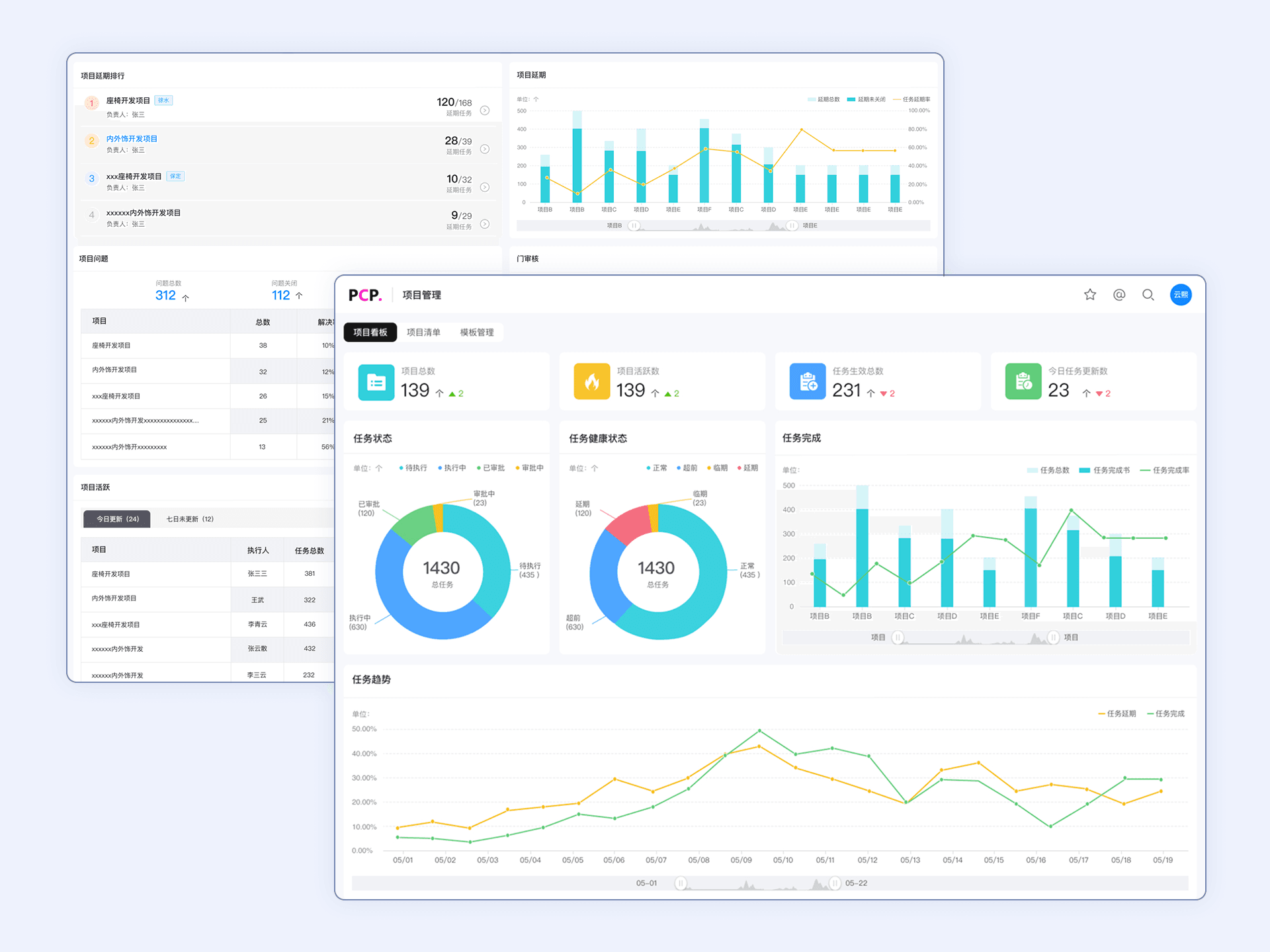
4、从战略到执行的透明化管控:通过项目群仪表盘、实时数据看板、工时、进度等多维度数据,实时监控关键指标并异常预警,为管理层提供战略洞察,为执行层提供清晰指引,确保项目健康度可视、资源调配有据,保障战略精准落地。

产品功能
1、项目看板:PCP系统可对所有项目进行汇总统计,使用看板形式进行展示,展示其项目数量、活跃度及各项目任务情况和健康状态等;
2、模板管理:支持针对不同的项目类型设置不同的WBS模板,以便快速构建项目;
3、项目主数据:可在系统中创建项目主数据,对项目基本属性进行管理;
4、成员:组建项目团队,添加成员和角色,以便后续项目开展;
5、计划管理:
(1)WBS:可通过手动搭建、线下导入、引用模板等方式搭建WBS;
(2)临时任务:可对项目执行过程中临时任务创建、分配、跟踪,适配项目突发需求与动态调整;
(3)迭代:支持项目任务按迭代模式推进,快速响应需求、高效完成产品迭代;
(4)甘特图:系统中内置甘特图功能,可清晰查看任务情况;
6、交付物管理:任务回执的交付物系统自动进行归档,保障项目文档的完整性、一致性与可追溯性;
7、问题管理:高效管理项目执行中出现的各类问题,支持问题与任务、零部件、图文档等相关对象关联,便于追溯与解决;
提交信息即代表您同意我们可以根据我们的隐私声明条款处理您的个人信息。
提交信息即代表您同意我们可以根据我们的隐私声明条款处理您的个人信息。
申请咨询服务
提交信息即代表您同意我们可以根据我们的隐私声明条款处理您的个人信息。
提交
申请体验
提交信息即代表您同意我们可以根据我们的隐私声明条款处理您的个人信息。